液化一键开机及废汽利用
工程介绍
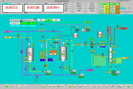
液化一键开机主要指生产淀粉糖的液化过程,采用了自动化控制,将原先液化的各个人工操作步序智能化,实现了一键启动,无需人工干预,全程自动运行。
废汽利用指在高温液化过程产生的大量蒸汽收集起来用于其它需要升温的工艺流程里。主要指液化闪蒸汽以二次蒸汽的形式供给蒸发设备进行再度利用,达到热能平衡,节约能量的目的。

工程优势
1.淀粉乳浓度、温度、pH、加酶量以及其它所需的工艺参数都采用自动控制。
2.工艺参数控制精确,生产过程稳定、产品质量优良。
3.废汽的综合利用节省了能源。
4.所有液化一键开机的参数,都可以在上位机上灵活调节和修改。人机操作友好界面,为操作者提供了图文并茂、形象直观的操作环境。
5.液化一键开机无须再增加额外的工厂设备。
6.减少操作员的工作量,极大地节省了时间。
7.高速CPU和强大的工艺功能可以带来更高的生产率。
8.团队具有丰富的现场安装调试经验,完善的售后服务。另外,个性化定制服务,交钥匙工程等丰富的合作种类应有尽有。
现场应用
液化一键开机及废汽利用的控制画面

液化一键开机及废汽利用常在以下行业应用
液化一键开机及废汽利用已成功应用于食品、饮料、生物医药、发酵、精细化工等众多领域。如淀粉糖,包括葡萄糖、结晶葡萄糖、果糖、结晶果糖、F42、F55、麦芽糖、糊精等;L-乳酸,山梨醇,木糖醇等。